優質的服務流程
· quality of service processes ·

需求溝通傾聽客戶需求,了解用戶使用環境和現場工況
方案設計根據現場實際工況,針對性出具解決方案
合同簽訂技術和商務規范確認,簽訂合作協議
產品制作選擇最優質的元器件,嚴格按照技術協議
調試安裝現場規范安裝,靜態動態調試,分析儀運行
售后服務后續維護,持續跟進,終身維修

全國熱線
銷售熱線
公司地址山東濟(ji)南市槐蔭區太平河南路1567號均(jun)和云谷濟(ji)南匯智港6號樓
優點(dian):
濕(shi)法煙(yan)氣(qi)脫(tuo)硫(liu)(liu)技術(shu)(shu)為氣(qi)液反(fan)應,反(fan)應速度快,脫(tuo)硫(liu)(liu)效率(lv)高,一(yi)般均高于90%,技術(shu)(shu)成(cheng)熟,適用(yong)面廣(guang)。濕(shi)法脫(tuo)硫(liu)(liu)技術(shu)(shu)比較成(cheng)熟,生產運行安全可靠(kao),在眾多(duo)的脫(tuo)硫(liu)(liu)技術(shu)(shu)中,始終占據主導地位,占脫(tuo)硫(liu)(liu)總裝機容量的80%以上。
缺點(dian):
生成物是(shi)液(ye)體或淤(yu)渣(zha),較難處理,設備腐蝕性(xing)嚴重,洗滌后煙氣(qi)需再(zai)熱,能耗(hao)高,占地面(mian)積大,投(tou)資(zi)(zi)和運行費用高。系統復雜、設備龐大、耗(hao)水(shui)量(liang)大、一次性(xing)投(tou)資(zi)(zi)高,一般適用于大型電廠。
分類:
常(chang)用的(de)濕法(fa)煙氣脫硫技術有石(shi)灰石(shi)-石(shi)膏法(fa)、間接(jie)的(de)石(shi)灰石(shi)-石(shi)膏法(fa)、檸檬吸收法(fa)等。
石灰石/石灰-石膏法

原理:
是利用石灰(hui)石或(huo)石灰(hui)漿液吸收煙氣中(zhong)的(de)SO2,生成亞(ya)硫(liu)(liu)酸(suan)(suan)鈣(gai),經分(fen)離的(de)亞(ya)硫(liu)(liu)酸(suan)(suan)鈣(gai)(CaSO3)可以(yi)拋棄,也可以(yi)氧化為硫(liu)(liu)酸(suan)(suan)鈣(gai)(CaSO4),以(yi)石膏形式回收。是目前世界上技(ji)術最成熟、運行狀況最穩定的(de)脫(tuo)硫(liu)(liu)工藝,脫(tuo)硫(liu)(liu)效(xiao)率達(da)到90%以(yi)上。
優缺點:
目前(qian)傳統(tong)的石(shi)(shi)灰(hui)石(shi)(shi)/石(shi)(shi)灰(hui)—石(shi)(shi)膏法煙(yan)氣脫(tuo)硫(liu)工藝在(zai)現(xian)在(zai)的中國市場應用是比較(jiao)廣泛的,其(qi)采用鈣基脫(tuo)硫(liu)劑吸收二氧化(hua)硫(liu)后生成(cheng)的亞硫(liu)酸鈣、硫(liu)酸鈣,由于(yu)其(qi)溶解度(du)較(jiao)小,極(ji)易(yi)在(zai)脫(tuo)硫(liu)塔(ta)內及管道內形成(cheng)結(jie)垢(gou)(gou)、堵塞現(xian)象。對比石(shi)(shi)灰(hui)石(shi)(shi)法脫(tuo)硫(liu)技術,雙堿法煙(yan)氣脫(tuo)硫(liu)技術則克(ke)服了石(shi)(shi)灰(hui)石(shi)(shi)—石(shi)(shi)灰(hui)法容易(yi)結(jie)垢(gou)(gou)的缺點。
間接石灰石-石膏法

常(chang)見的間接石(shi)(shi)灰石(shi)(shi)-石(shi)(shi)膏法(fa)(fa)有:鈉堿(jian)雙堿(jian)法(fa)(fa)、堿(jian)性(xing)硫酸鋁(lv)法(fa)(fa)和稀硫酸吸收法(fa)(fa)等(deng)。
原理(li):
鈉堿(jian)、堿(jian)性氧(yang)化鋁(Al2O3·nH2O)或稀硫(liu)酸(suan)(H2SO4)吸收(shou)SO2,生(sheng)成的吸收(shou)液與石(shi)灰(hui)石(shi)反應(ying)而(er)得(de)以再生(sheng),并(bing)生(sheng)成石(shi)膏。該法操作(zuo)簡單(dan),二次污(wu)染少(shao),無(wu)結垢(gou)和堵(du)塞問題,脫硫(liu)效(xiao)率高,但是(shi)生(sheng)成的石(shi)膏產品質量較差。
檸檬吸收法

原理(li):
檸檬(meng)酸(H3C6H5O7·H2O)溶液具(ju)有(you)較好的(de)緩沖性能,當SO2氣體通過檸檬(meng)酸鹽液體時,煙氣中的(de)SO2與水(shui)中H發生反(fan)應生成H2SO3絡合物,SO2吸收(shou)率在99%以上。
優缺點:
這種方法僅適(shi)于(yu)低(di)濃(nong)度SO2煙(yan)氣,而不(bu)適(shi)于(yu)高濃(nong)度SO2氣體吸收(shou),應用范圍比較窄。
另外,還有海水脫硫法、磷(lin)銨復(fu)肥法、液相催化(hua)法等濕法煙氣脫硫技術。
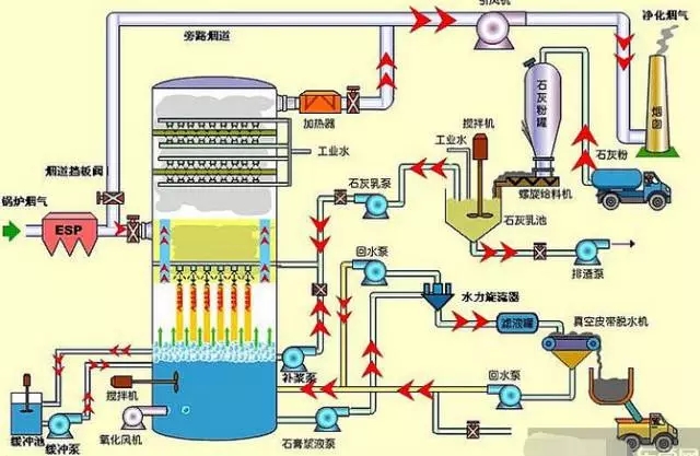
石灰石(石灰)-石膏濕法煙氣脫硫工藝
石(shi)灰(hui)石(shi)(石(shi)灰(hui))石(shi)膏(gao)(gao)脫硫(liu)(liu)系(xi)(xi)統(tong)包括煙氣換熱系(xi)(xi)統(tong)、吸收塔脫硫(liu)(liu)系(xi)(xi)統(tong)、脫硫(liu)(liu)漿(jiang)液制備系(xi)(xi)統(tong)、亞硫(liu)(liu)酸鈣氧化系(xi)(xi)統(tong)、石(shi)膏(gao)(gao)脫水系(xi)(xi)統(tong)等幾部(bu)分(fen);該工藝是目前世界(jie)上最成熟(shu)應用最廣泛的技術。
其脫硫過程為:煙氣經過除塵器、換熱系統進入脫硫塔,在吸收塔與石灰乳濁液接觸,漿液吸收煙氣中的SO2,生成CaSO3,隨后經過CaSO3氧化系統被氧化成CaSO4,即石膏。本工藝脫硫效率可以達到95%以上,適用范圍廣,工藝成熟,運行穩定,是大中型煤電廠脫硫工藝的首選方法之一。工藝流程見下圖:

氧化鎂-七水硫酸鎂回收法煙氣脫硫工藝
氧化鎂法脫硫的基本原理與石灰石(石灰)法類同,即以氧化鎂漿液吸收煙氣中的SO2,主要生成三水和多水亞硫酸鎂,然后經氧化生成穩定和溶解態的硫酸鎂,再對硫酸鎂進行提濃結晶,最后生成MgSO4·7H2O成品;其簡要工藝流程如下圖。

雙堿法煙氣脫硫工藝
雙堿法是用可溶性的堿性清液作為吸收劑在吸收塔中吸收SO2,然后將大部分吸收液排出吸收塔外再用石灰乳對吸收液進行再生。
由于(yu)在(zai)吸收(shou)和吸收(shou)液處理(li)中,使用(yong)了(le)兩種不同(tong)類型(xing)的(de)(de)堿,故(gu)稱為雙堿法。雙堿法包括了(le)鈉鈣(gai)(gai)、鎂鈣(gai)(gai)、鈣(gai)(gai)鈣(gai)(gai)等(deng)各(ge)種不同(tong)的(de)(de)雙堿工藝。鈉鈣(gai)(gai)雙堿法是較為常用(yong)的(de)(de)脫(tuo)硫方法之(zhi)一(yi),成功應用(yong)于(yu)電站和工業鍋(guo)爐。

濕式氨法煙氣脫硫工藝
氨法脫硫工藝是采用氨作為吸收劑除去煙氣中的SO2的工藝,該工藝過程一般分成三大步驟:硫吸收、中間產品處理、副產品制造;根據過程和副產物的不同,又可分為氨-硫銨肥法、氨-磷銨肥法、氨-酸法、氨-亞硫酸銨法等;
該工(gong)藝主要由脫硫洗滌(di)系(xi)統、濃縮系(xi)統、煙氣系(xi)統、氨(an)貯存(cun)系(xi)統、硫酸銨(an)(an)生產(chan)系(xi)統(若非氨(an)-硫銨(an)(an)法(fa)則是于其工(gong)藝相對應的副產(chan)物制(zhi)造系(xi)統)、電氣自動控制(zhi)系(xi)統等組成。

電石渣-石膏法煙氣脫硫工藝
電石是有機合成工業的重要原料,主要用于生產乙炔,進一步生產聚氯乙烯(PVC)、醋酸乙烯(VAc)、氯丁橡膠(CR)等化工產品及金屬加工(切割焊接等)。電石渣是電石生產乙炔時產生的廢渣,主要成分除Ca(OH)2外,還含有Fe2O3、SiO2、Al2O3等金屬的氧化物、氫氧化物及少量有機物。
電石渣中含有的大量Ca(OH)2呈強堿性,是良好的二氧化硫吸收劑。試驗結果表明,電石渣的脫硫能力比商品Ca(OH)2高20%,而產品成本僅為商品Ca(OH)2的三分之一。
其工藝流程與石(shi)(shi)灰石(shi)(shi)-石(shi)(shi)膏法基(ji)本相同,包含煙氣(qi)系(xi)統(tong)(tong)、脫硫(liu)劑制備(bei)系(xi)統(tong)(tong)、吸收循環系(xi)統(tong)(tong)、副產物(wu)處理及電氣(qi)自動控制等系(xi)統(tong)(tong)。

優點:
干法煙氣(qi)脫硫技術為氣(qi)同反應(ying),相對于濕法脫硫系(xi)統(tong)來(lai)說,設備簡單,占地面積小、投資和運(yun)行費(fei)用較低、操作(zuo)方便、能耗(hao)低、生成物便于處(chu)置、無污水處(chu)理系(xi)統(tong)等。
缺(que)點(dian):
但反應速度(du)慢,脫(tuo)硫率低,先進(jin)的可(ke)達60-80%。但目(mu)前此種(zhong)方(fang)法(fa)脫(tuo)硫效率較低,吸收劑(ji)利(li)用率低,磨損、結垢現象(xiang)比較嚴重(zhong),在設備(bei)維護方(fang)面(mian)難度(du)較大,設備(bei)運行的穩(wen)定性、可(ke)靠性不高,且壽(shou)命較短(duan),限制了此種(zhong)方(fang)法(fa)的應用。
分類:
常(chang)用的干(gan)法(fa)(fa)(fa)煙氣脫(tuo)硫技術有活(huo)性碳吸附(fu)法(fa)(fa)(fa)、電子束輻射法(fa)(fa)(fa)、荷電干(gan)式吸收劑噴射法(fa)(fa)(fa)、金屬氧化物脫(tuo)硫法(fa)(fa)(fa)等。
活性碳吸附法

原(yuan)理:
SO2被活性(xing)碳吸附并被催化(hua)氧(yang)化(hua)為三氧(yang)化(hua)硫(SO3),再與水(shui)反應(ying)生成H2SO4,飽(bao)和后(hou)的活性(xing)碳可通過水(shui)洗或(huo)加熱再生,同時生成稀H2SO4或(huo)高濃度SO2。
可(ke)獲(huo)得(de)副產品H2SO4,液態SO2和單質硫,即(ji)可(ke)以有效(xiao)地控制SO2的(de)排放,又可(ke)以回收(shou)硫資源。
優缺點:
該技術經西安交通大學對活性炭進行了改(gai)進,開發出成本低、選擇吸附性能強的ZL30,ZIA0,進一步完善了活性炭的工藝,使(shi)煙氣中SO2吸附率達(da)到95.8%,達(da)到國家排放標準。
電子束輻射法

原理:
用高能電(dian)子束照射煙氣(qi),生成(cheng)大(da)量的活性(xing)物質,將煙氣(qi)中的SO2和(he)氮氧化物氧化為SO3和(he)二氧化氮(NO2),進一步生成(cheng)H2SO4和(he)硝酸(suan)(NaNO3),并被氨(an)(NH3)或石(shi)灰(hui)石(shi)(CaCO3)吸收劑吸收
荷電干式吸收劑噴射脫硫法(CD.SI):

原理:
吸收(shou)劑(ji)以高速流過噴(pen)射(she)單元(yuan)產生的(de)高壓靜電電暈(yun)充電區(qu),使吸收(shou)劑(ji)帶(dai)有(you)靜電荷,當吸收(shou)劑(ji)被(bei)噴(pen)射(she)到煙氣流中(zhong),吸收(shou)劑(ji)因帶(dai)同種電荷而互相排斥,表面(mian)充分(fen)暴露,使脫硫(liu)效率(lv)大幅度(du)提高。
優點(dian):
此(ci)方法為干法處理,無設備(bei)污染及結垢現象,不產(chan)生(sheng)廢水(shui)廢渣,副產(chan)品(pin)還可以(yi)作為肥料使用,無二(er)次污染物(wu)產(chan)生(sheng),脫硫(liu)率(lv)大于90%,而且設備(bei)簡(jian)單(dan),適(shi)應性(xing)比較廣泛。
缺點:
但是此方法(fa)脫硫(liu)靠(kao)電子(zi)(zi)束加速器產生高(gao)能電子(zi)(zi);對于一般的(de)大(da)型企業來說,需大(da)功率的(de)電子(zi)(zi)槍,對人(ren)體有(you)害,故還(huan)需要(yao)防(fang)輻(fu)射屏蔽,所以運(yun)行和(he)維護要(yao)求高(gao)。四川成都熱(re)電廠(chang)建成一套(tao)電子(zi)(zi)脫硫(liu)裝(zhuang)置,煙氣中SO2的(de)脫硫(liu)達到(dao)國家排(pai)放標(biao)準。
金屬氧化物脫硫法:
原理:
根據SO2是一種比較活潑的氣體的特(te)性,氧(yang)(yang)化(hua)(hua)錳(meng)(MnO)、氧(yang)(yang)化(hua)(hua)鋅(ZnO)、氧(yang)(yang)化(hua)(hua)鐵(Fe3O4)、氧(yang)(yang)化(hua)(hua)銅(tong)(CuO)等(deng)氧(yang)(yang)化(hua)(hua)物對(dui)SO2具有(you)較強的吸附性,在(zai)常溫(wen)或低溫(wen)下(xia),金屬氧(yang)(yang)化(hua)(hua)物對(dui)SO2起吸附作用,高溫(wen)情況(kuang)下(xia),金屬氧(yang)(yang)化(hua)(hua)物與SO2發生化(hua)(hua)學(xue)反應,生成金屬鹽。
優缺(que)點:
然(ran)(ran)后對吸附物和金屬(shu)鹽通過(guo)熱分解法、洗滌法等使氧化物再生(sheng)。這(zhe)是一種干(gan)法脫硫方法,雖然(ran)(ran)沒有(you)(you)污(wu)水、廢酸,不造成污(wu)染,但是此(ci)方法也(ye)沒有(you)(you)得到推廣,主(zhu)要是因(yin)為脫硫效(xiao)率比較(jiao)低,設(she)備(bei)龐大,投資比較(jiao)大,操作要求較(jiao)高,成本高。該技術的(de)關鍵是開發(fa)新的(de)吸附劑。
以上(shang)幾種SO2煙(yan)氣治理技術目(mu)前應用比較(jiao)廣泛的,雖然(ran)脫(tuo)(tuo)硫(liu)率(lv)比較(jiao)高,但(dan)是工藝復雜,運行(xing)費用高,防污(wu)不(bu)徹底(di),造(zao)成二次污(wu)染等不(bu)足,與我國實現經濟和(he)環境和(he)諧發(fa)展的大方針不(bu)相適應,故有(you)必要對新(xin)的脫(tuo)(tuo)硫(liu)技術進行(xing)探索(suo)和(he)研(yan)究。
半干法脫硫包括噴霧干燥法脫硫、半干半濕(shi)法脫硫、粉末一顆粒噴動床脫硫、煙道噴射(she)脫硫等。
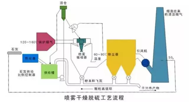
干燥噴霧法:

噴霧(wu)(wu)干(gan)燥脫硫方(fang)法是利(li)用機械或氣流的(de)力量(liang)(liang)(liang)將(jiang)吸收劑(ji)分(fen)散成極(ji)細小的(de)霧(wu)(wu)狀液滴,霧(wu)(wu)狀液滴與煙氣形成比較大的(de)接觸表面積(ji),在氣液兩相之(zhi)間發生的(de)一種熱量(liang)(liang)(liang)交換、質量(liang)(liang)(liang)傳遞和化學反應的(de)脫硫方(fang)法。
一般用的吸收(shou)(shou)劑是堿(jian)液(ye)、石(shi)灰(hui)乳、石(shi)灰(hui)石(shi)漿液(ye)等,目前絕(jue)大多數裝置都使用石(shi)灰(hui)乳作為(wei)吸收(shou)(shou)劑。一般情況下,此種(zhong)方法的脫硫率65%~85%。
優點:
脫(tuo)硫是在氣(qi)、液、固三(san)相狀態(tai)下進行,工藝設備簡單,生成物為干(gan)態(tai)的(de)CaSO 、CaSO ,易(yi)處理,沒有嚴(yan)重的(de)設備腐蝕和堵塞(sai)情(qing)況,耗水也比較少。
缺點:
自動化要(yao)求(qiu)比較高(gao)(gao),吸(xi)(xi)收(shou)劑的用量難(nan)以控制,吸(xi)(xi)收(shou)效(xiao)率不是很高(gao)(gao)。所(suo)以,選擇開發(fa)合(he)理的吸(xi)(xi)收(shou)劑是解決此方法面臨的新難(nan)題。
半干半濕法:

原理:
半干(gan)半濕法(fa)是介(jie)于濕法(fa)和干(gan)法(fa)之(zhi)(zhi)間的(de)一種脫硫(liu)(liu)方法(fa),其脫硫(liu)(liu)效率和脫硫(liu)(liu)劑利用(yong)率等參(can)數也介(jie)于兩者之(zhi)(zhi)間,該方法(fa)主要(yao)適用(yong)于中小鍋爐的(de)煙氣治(zhi)理。
優點:
這種技(ji)術的(de)特點是:投資少、運(yun)行(xing)費用低(di),脫硫(liu)(liu)率雖低(di)于濕(shi)(shi)法脫硫(liu)(liu)技(ji)術,但仍可達到70%tn,并且(qie)腐蝕(shi)性(xing)小、占(zhan)地(di)面積少,工藝可靠。工業中(zhong)常用的(de)半(ban)干半(ban)濕(shi)(shi)法脫硫(liu)(liu)系(xi)(xi)統與濕(shi)(shi)法脫硫(liu)(liu)系(xi)(xi)統相比,省(sheng)去了制漿系(xi)(xi)統,將(jiang)濕(shi)(shi)法脫硫(liu)(liu)系(xi)(xi)統中(zhong)的(de)噴入(ru)Ca(OH):水溶液改為(wei)噴入(ru)CaO或(huo)Ca(OH):粉末和水霧。
與干法脫(tuo)硫系統(tong)相比,克服了爐內噴鈣法SO2和CaO反應效(xiao)率(lv)低、反應時間長的缺點,提高了脫(tuo)硫劑的利(li)用(yong)率(lv),且工(gong)藝簡單,有很好(hao)的發(fa)展(zhan)前(qian)景。
粉末一顆粒噴動床半千法煙氣脫硫法:

技術原理:
含SO2的煙氣經過預(yu)熱(re)器(qi)進入粉粒(li)噴動床(chuang),脫(tuo)硫(liu)劑制(zhi)成粉末狀預(yu)先與水混合(he),以漿料形(xing)式從噴動床(chuang)的頂部連續噴人床(chuang)內,與噴動粒(li)子充分混合(he),借(jie)助于(yu)和熱(re)煙氣的接觸,脫(tuo)硫(liu)與干燥(zao)同時(shi)進行。
優缺點:
脫(tuo)硫(liu)反應后的(de)產物以干(gan)態粉末形式(shi)從分離器中吹出。這種脫(tuo)硫(liu)技術應用石灰(hui)石或消石灰(hui)做脫(tuo)硫(liu)劑(ji)。具有(you)很高的(de)脫(tuo)硫(liu)率(lv)及(ji)脫(tuo)硫(liu)劑(ji)利(li)用率(lv),而(er)且對環(huan)境的(de)影(ying)響(xiang)很小。
但進氣溫度(du)(du)、床(chuang)內相對(dui)濕(shi)度(du)(du)、反應(ying)溫度(du)(du)之間(jian)有嚴格的要求,在漿料(liao)的含濕(shi)量(liang)和反應(ying)溫度(du)(du)控制(zhi)不(bu)當時,會(hui)有脫(tuo)硫劑粘壁現象發生。
最近(jin)幾年,科(ke)技(ji)突飛(fei)猛進,環境問題已提升到法律高度。我國的科(ke)技(ji)工作者(zhe)研制出了一(yi)些新的脫硫技(ji)術,但大多還處于試驗階段,有(you)待(dai)于進一(yi)步的工業(ye)應用驗證。
硫化堿脫硫法
由Outokumpu公司(si)開發研制的硫(liu)化堿脫硫(liu)法主要利用工業級硫(liu)化納作為原料來吸收(shou)SO2工業煙氣,產(chan)品以生成硫(liu)磺為目(mu)的。
反應過程相當復雜,有(you)Na2SO4、Na2SO3、Na2S203、S、Na2Sx等物質生(sheng)成,由生(sheng)成物可以(yi)看出過程耗能(neng)較高(gao),而(er)且(qie)副(fu)產品價值(zhi)低,華南理(li)工大(da)學(xue)的(de)石林(lin)經過研究表(biao)明過程中的(de)各種(zhong)硫(liu)的(de)化(hua)合物含量隨反應條件(jian)的(de)改變而(er)改變,將(jiang)溶液pH值(zhi)控制在5.5—6.5之間,加(jia)入少量起氧化(hua)作用的(de)添(tian)加(jia)劑(ji)TFS,則產品主要(yao)生(sheng)成Na2S203,過濾、蒸發可得到附加(jia)值(zhi)高(gao)的(de)5H 0·Na2S203,,而(er)且(qie)脫(tuo)硫(liu)率高(gao)達97%,反應過程為:SO2 Na2S=Na2S203 S。此(ci)種(zhong)脫(tuo)硫(liu)新技(ji)術已通(tong)過中試(shi),正在推廣應用。
膜吸收法
以有機高分子(zi)膜(mo)為代表的(de)(de)膜(mo)分離(li)技(ji)術是近(jin)幾年研究出的(de)(de)一(yi)種氣(qi)體分離(li)新技(ji)術,已得(de)到廣泛的(de)(de)應用,尤其在(zai)水的(de)(de)凈(jing)化和處理(li)方面(mian)。中(zhong)科院大連物化所的(de)(de)金美等(deng)研究員創造性地(di)利用膜(mo)來吸收脫(tuo)出SO2氣(qi)體,效果(guo)比較顯著,脫(tuo)硫率達90%。
過程是(shi):他(ta)們利用聚丙烯中空纖維膜吸收器,以NaOH溶(rong)液為吸收液,脫除SO2氣體,其特點是(shi)利用多孔(kong)(kong)膜將氣體SO2氣體和NaOH吸收液分(fen)(fen)開,SO2氣體通過多孔(kong)(kong)膜中的(de)孔(kong)(kong)道到達氣液相界面處(chu),SO2與(yu)(yu)NaOH迅速(su)反應,達到脫硫的(de)目的(de)。此法(fa)是(shi)膜分(fen)(fen)離技術與(yu)(yu)吸收技術相結(jie)合的(de)一種新技術,能耗低,操作簡(jian)單,投資少。
微生物脫硫技術
根(gen)據微生(sheng)物(wu)參(can)與(yu)硫(liu)(liu)循(xun)環(huan)的(de)各個過(guo)程,并獲得能量這一(yi)特點,利用(yong)微生(sheng)物(wu)進(jin)行煙氣(qi)脫(tuo)硫(liu)(liu),其機理為:在(zai)有(you)氧條(tiao)件(jian)下,通過(guo)脫(tuo)硫(liu)(liu)細菌(jun)的(de)間接氧化作用(yong),將煙氣(qi)中(zhong)的(de)SO2氧化成硫(liu)(liu)酸(suan),細菌(jun)從(cong)中(zhong)獲取能量。
生(sheng)物(wu)法(fa)脫硫(liu)與傳統的化學和物(wu)理(li)脫硫(liu)相比(bi),基本沒有高溫、高壓、催(cui)化劑(ji)等外在條件,均為常溫常壓下操作(zuo),而且工藝流程簡單,無二(er)次污染。
國外曾以地熱發電站每天脫除5t量的H:S為基礎;計算微生物脫硫的總費用是常規濕法50%。無論對于有機硫還是無機硫,一經燃燒均可生成被微生物間接利用的無機硫SO2,因此,發展微生物煙氣脫硫技術,很具有潛力。四川大學的王安等人在實驗室條件下,選用氧化亞鐵桿菌進行脫硫研究,在較低的液氣比下,脫硫率達98%。
山東新澤儀器有限公司提供的CEMS-8000型煙氣排放連續監測系統采用先進的紫外差分吸收光譜技術+抽取冷凝法,抽取式熱濕法CEMS能夠測量SO2、NOx、O2、溫度、壓力、流速、粉塵、濕度等多項參數,并將所有的監測參數傳輸至用戶DCS系統,通過數采儀與環保部門的數據系統通訊。系統設備放置在分析小屋內,操作和維護方便;整套系統結構簡單,模塊化設計,穩定性強,運行成本低。歡迎廣大客戶指導淺談合作!lm


需求溝通傾聽客戶需求,了解用戶使用環境和現場工況
方案設計根據現場實際工況,針對性出具解決方案
合同簽訂技術和商務規范確認,簽訂合作協議
產品制作選擇最優質的元器件,嚴格按照技術協議
調試安裝現場規范安裝,靜態動態調試,分析儀運行
售后服務后續維護,持續跟進,終身維修